#新機能

新機能 が付いたブログ記事

キーワード&ランキングデータが毎週更新になりました
プレスリリース 2026年2月20日 Iqbal Abdullah

キーワード&ランキングデータが毎週更新になりました

プロジェクトのキーワードとランキングデータが毎週更新されるようになりました。より新鮮なデータで、より素早い意思決定と競争優位性を。

続きを読む
【ドメインはブランドである】Kafkai Market Intelligence(Kafkai マーケットインテリジェンス)を発表!
プレスリリース 2026年2月12日 Iqbal Abdullah

【ドメインはブランドである】Kafkai Market Intelligence(Kafkai マーケットインテリジェンス)を発表!

あなたのドメインが語るストーリーは、ビジネスの真の姿を映し出しています。ドメイン分析を通じて、隠れた競合関係や市場での自社ポジションを可視化。データに基づく戦略立案で、次なる成長の機会を掴みましょう。

続きを読む
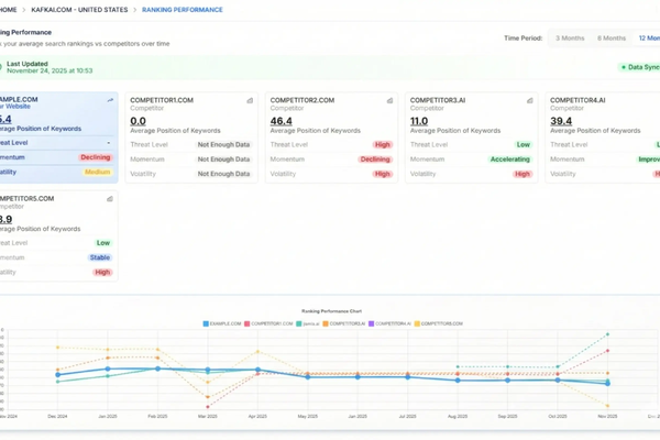
📣「ランキング成績」ランキング推移ダッシュボードのご紹介
2025年12月1日 Iqbal Abdullah

📣「ランキング成績」ランキング推移ダッシュボードのご紹介

優れたコンテンツは、成果を上げていることを可視化できてこそ価値があります。「ランキング成績」は、キーワードランキングの経時変化を追跡し、競合との比較を明確に可視化する新ダッシュボードです。

続きを読む
「記事画像」新登場:戦略的コンテンツのためのビジュアルインパクト
2025年11月13日 Iqbal Abdullah

「記事画像」新登場:戦略的コンテンツのためのビジュアルインパクト

素晴らしいコンテンツには、素晴らしいビジュアルがふさわしい。Article Imagesをご紹介します—生成された記事に自動で関連性の高い高品質な画像を追加。トグルひとつ、瞬時のビジュアル効果、すぐに公開可能。

続きを読む
生成後記事テンプレートのご紹介
2025年11月3日 Iqbal Abdullah

生成後記事テンプレートのご紹介

2025年11月3日、新機能「生成後記事テンプレート」のリリースを発表いたします。

続きを読む
2025年10月8日 Iqbal Abdullah

📣【新規リリース】市場ポジション・トラッカー:立ち位置の現在地を知り、重要なところで勝つために

競争力のポジションを追跡し、順位のインサイトを勝つための戦略に変える。

続きを読む
2025年9月24日 Iqbal Abdullah

📣 「新リリース」競合他社管理機能強化しました

新機能がビジネスの進化に伴い、競争情報を完全にコントロールできるようになります。

続きを読む